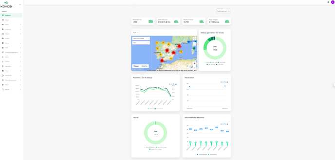
Una volta effettuato l'accesso alla piattaforma, la prima scheda del menu che vedremo sarà il dashboard.
Le informazioni a nostra disposizione in questa sezione sono le seguenti:
- Numero di veicoli creati nell'account
- Distanza percorsa
- Numero di percorsi
- Tempo di utilizzo in ore
Tutte queste informazioni saranno mostrate in base al filtro di tempo selezionato, con la possibilità di scegliere tra:
- Settimana scorsa
- Mese scorso

Inoltre, potremo vedere in tempo reale sulla mappa dove si trovano i veicoli della nostra flotta.
Per quanto riguarda la mappa, potremo ingrandire per visualizzare l'area di nostro interesse, oltre a filtrare nella barra di ricerca per trovare le informazioni di un veicolo specifico.

Ingandendo e cliccando sulla legenda del veicolo, potremo vedere le seguenti informazioni:
- Modello
- Brand
- Targa
- Batteria IoT
- Ultima connessione
Inoltre, cliccando sulle informazioni, accederemo ai dettagli di quel veicolo specifico.
All'interno del dashboard potremo inoltre disporre delle seguenti informazioni:
1. Utilizzo del veicolo

2. Kilometri/Ore di utilizzo

3. Veicoli attivi

4. Veicoli

5. Velocità Media/Massima

La vista completa del dashboard sarà la seguente:
