- KOMOBI HD FLEET
- Informes
- Crear un informe personalizado
Informe personalizado
Dentro de los informes, siempre podremos seleccionar la opción "informes personalizados" para poder filtrar y agrupar la información que queremos consultar.
Podremos descargar dicho informe además de enviarlo por correo:

Dentro de la información que dispondremos estará:
- Nº de Motos
- Nº de motos activadas
- Distancia recorrida
- Nº de trayectos
- Tiempo de uso
- Accidentes
- Scoring
- Distancia y nº de cargas si fueran eléctricas
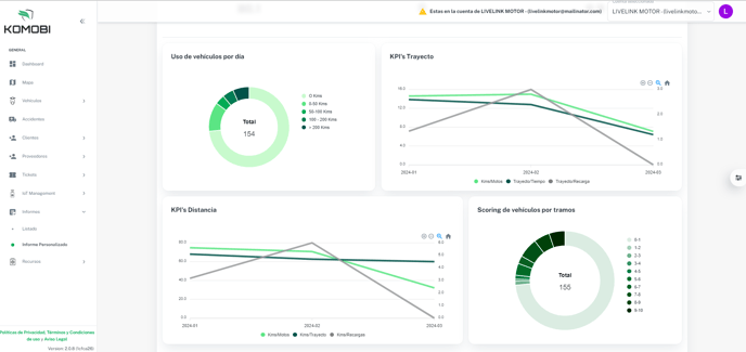
Dentro del informe, tendremos a nuestra disposición un dashboard con la siguiente información:
- Uso de vehículos por día
- KPI´s Trayecto
- KPI´s Distancia
- Scoring de vehículos por tramos

Por último los KPI detallados por fecha: